Cloud Native
Infrastructure.
A comprehensive demonstration of modern DevOps practices, featuring Kubernetes orchestration, Service Mesh traffic management, and GitOps automation.
Backend Status
Initializing...
DevOps Workflow
From code commit to production deployment, automated by a robust CI/CD pipeline.
Code
Developer pushes code to GitHub
Build
GitHub Actions builds Docker image
Push
Image pushed to GHCR Registry
Deploy
ArgoCD syncs manifests to EKS
Mesh
Istio manages traffic & security
Access
User accesses via ALB Ingress
Powered By Cloud Native Tech
AWS EKS
Kubernetes
Istio
Kiali
Terraform
ArgoCD
Docker
Next.js
Project Documentation
System Architecture
This project implements a modern Cloud Native architecture designed for scalability, security, and observability. The system is composed of several key layers:
- Infrastructure Layer: Managed by Terraform, provisioning a VPC and an Amazon EKS cluster.
- Application Layer: Containerized microservices (Frontend & Backend) running on Kubernetes.
- Traffic Management: Handled by Istio Service Mesh, using an Ingress Gateway behind an AWS ALB.
- Continuous Delivery: ArgoCD implements GitOps, syncing state from Git to the cluster.
Request Flow:
User ➔ AWS ALB ➔ Istio Ingress Gateway ➔ VirtualService ➔ Service ➔ Pod
Infrastructure Provisioning
The foundation is built on AWS EKS using Terraform. We provision a VPC, Subnets, and the EKS Cluster, ensuring a robust environment.

Terraform Apply Output

AWS EKS Console

Cluster Networking

Worker Nodes

Security Group Configuration

Kubernetes Namespaces (CLI)
CI/CD Pipeline
Automated pipelines build Docker images and push them to GitHub Container Registry.

Source Repository

GitHub Actions Workflow

Container Registry Images
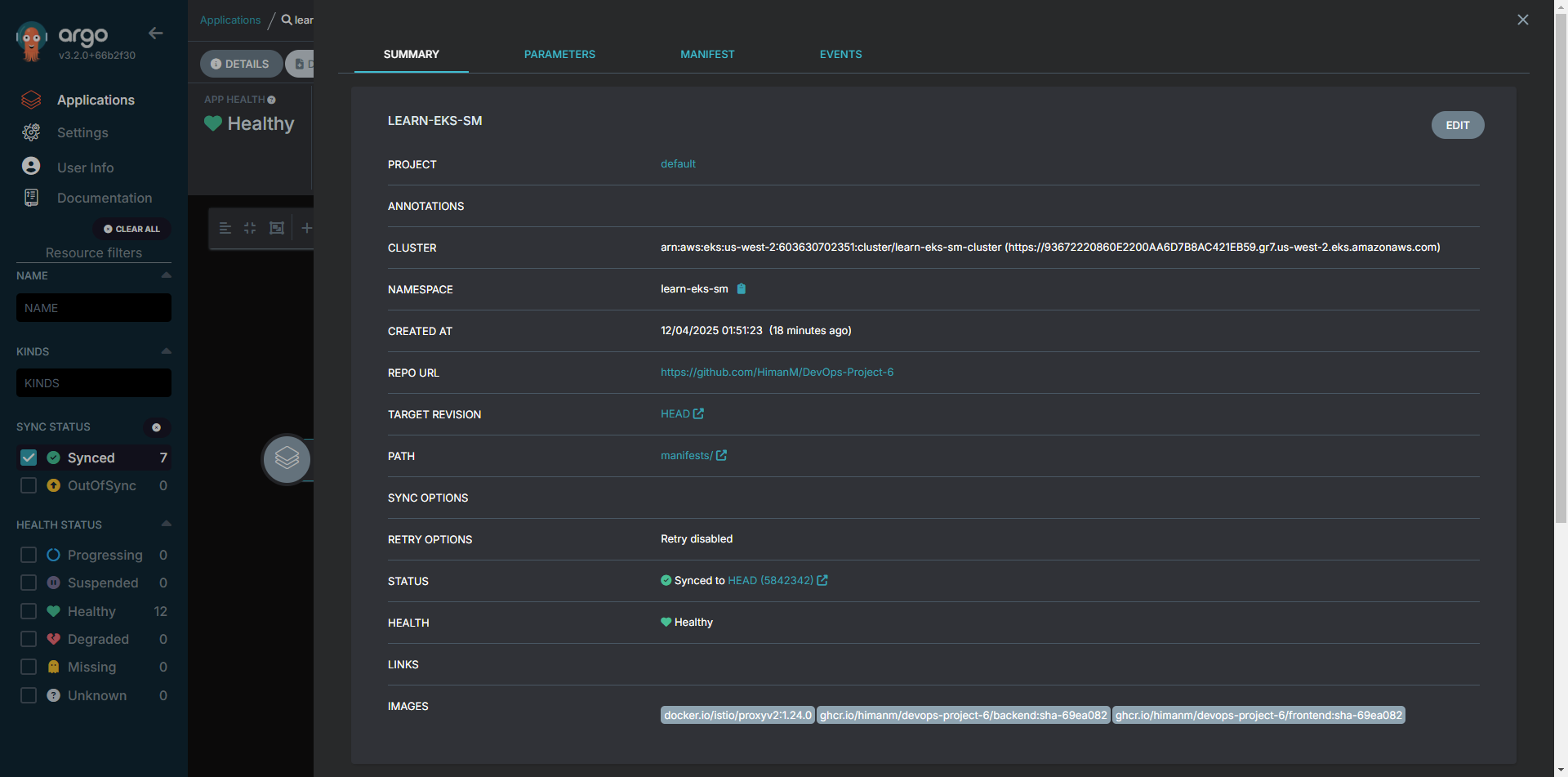
GitOps with ArgoCD
ArgoCD syncs the desired state from Git to the cluster.

ArgoCD Dashboard

App Sync Details

Real-time Sync Status
Istio Service Mesh
Traffic management and security handled by Istio.

AWS Load Balancer

ALB Target Groups

Auto Scaling Groups

Istio CLI Status
Observability & Access
Kiali visualizes the mesh, and the application is accessible via the Load Balancer.

Service Mesh Topology

Kiali Dashboard

Running Application